Release Notes > WHAT’S New > Kubernetes WAF Version 1.10.0
Kubernetes WAF Version 1.10.0
This version includes the following new capabilities:
Violation Rating
Violation Rating is a new Protector. It analyzes the behavior of a source to identify suspicious behavior, and aggregates violations for a defined set of protections.
In the configuration, per Classifier, each protection module scores the attack violation with a penalty score, Low (1), Medium (3), High (5), or Disabled (0).
The violation score is counted for each source and is valid for a configurable period of time.
When the Total Counted Score passes a threshold, the actor is blocked for a configurable period of time.
 
Graphical user interface, text, application Description automatically generated
 
Pattern Group
Patter Group is a new Protector. It allows you to create a protection from a family of attacks.
You can define multiple Custom Rules and group the rules under a Pattern Group.
By default, three Pattern Groups exist: LFI, RFI and SSRF.
You can add/delete rules in the group. The definition of a rule is similar to a Custom Pattern.
 
A screenshot of a computer Description automatically generated with medium confidence
 
In the Protector configuration, you can choose which Patter Group to activate in the specific Classifier.
 
Graphical user interface, application Description automatically generated
 
 
 
 
Host Mapping
Host Mapping provides a way to have a single security policy comprised of multiple Profiles.
The Mapping is a list of maps binding hostname groups with profiles, so that each Profile contains the security policy for the hostname group.
The Mapping consists of associating Domain name (protected servers) to a Profile (Security Profile).
Each Profile contains one or multiple Classifiers (rule to classify the traffic) and each Classifiers contains the Protectors configuration (Security module configuration).
 
Graphical user interface, text, application Description automatically generated
 
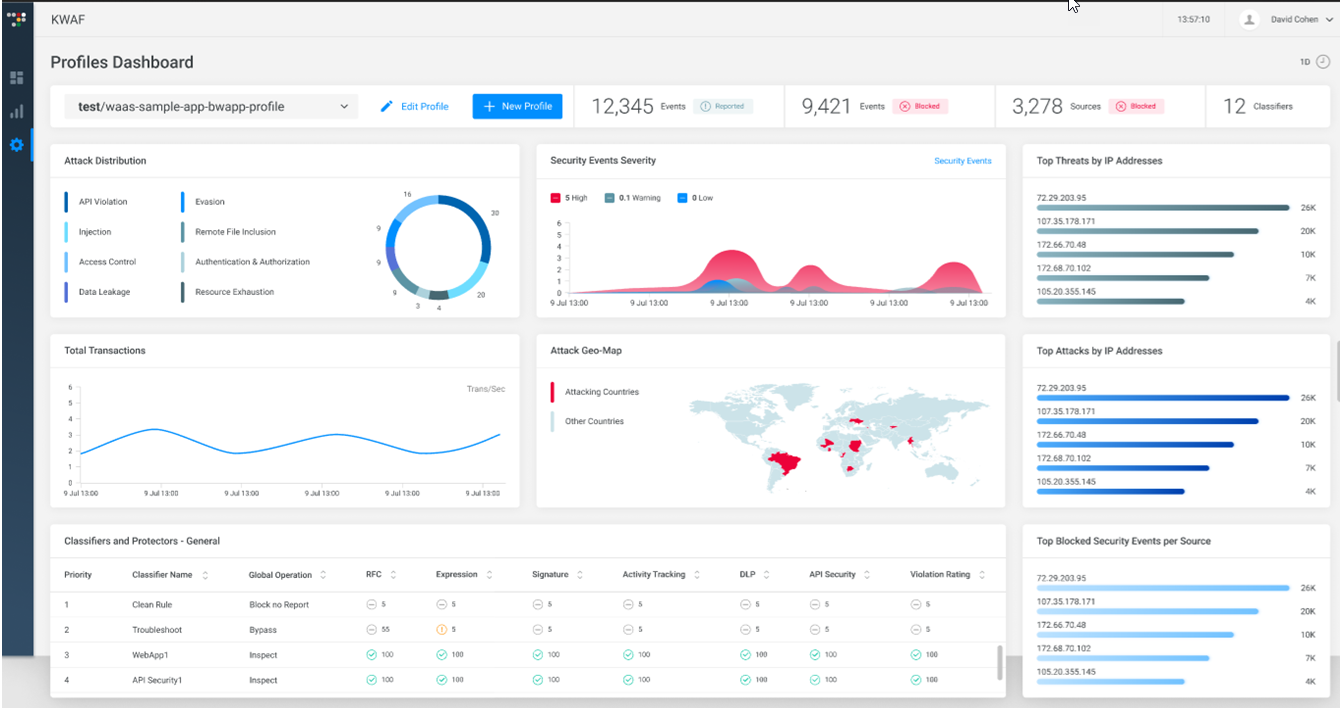
Profile Dashboard
The Profile dashboard provides a dashboard-style overview (similar to the System Overview dashboard) for each individual Profile.
 
The Profiles dashboard includes the following widgets:
The profile name is shown (and can be edited) together with the number of events reported, events blocked, sources blocked and classifiers.
Attack Distribution - the number (distribution) of the various attacks are listed and graphically shown.
Security Events Severity – the number of high, warning, and low security events are graphically shown on a timeline.
Total Transactions – shows graphically the total transactions on a timeline (transactions/ second).
Attack Geo-Map -the attacking countries are shown on a world map.
Top Threats by IP Address – shows graphically and numerically the top treats to this profile by their IP address.
Top Attacks by IP Address – shows graphically and numerically the top attacks to this profile by their IP address.
Top Blocked Security Events per Source – shows graphically and numerically the top blocked security events for this profile by their source (IP address).
Classifiers and Protectors – General – provides a consolidate view of your profile. It displays a table prioritizing and listing the classifiers and their global operation (block, report, bypass or inspect) and the protections (RFC, Expression, Signature, Activity Tracking, DLP, API Security, and Violation Rating) for each classifier.
 
License Metering Widget
In the System Overview dashboard, a License Metering widget allows you to extract and view license data on the dashboard.
License metering shows you the number of transactions (attacks) per profile per a time range (for
example, the last 30 minutes).
Graphical user interface Description automatically generated
 
The License Metering data can be exported to a PDF file that presets the transactions per month over the last year.
Graphical user interface, application Description automatically generated
 
API Security
A new “Block” action for the endpoint’s schema enforcement is added.
Previously, “Active”, “Passive” and “Bypass” actions were supported (for each endpoint). The new "Block" action immediately blocks the client request. It manages use cases such as:
When an endpoint is deprecated (for example, because of a bug) and the customer does not want any request to reach the API service, the deprecated endpoint can be in Block mode where the new endpoint can be in Active mode
When an endpoint presents some security risks (for example, data leakage, 0-days attacks, injections) and the customer wants to immediately block any incoming request to this endpoint until it is fixed.
HTTP/2 Support
HTTP/2 protocol is supported end-to-end, including Security Inspection.